海坦介绍无负压给水设备设备安装工作原理及使用:
发布时间:2014-12-26 15:40:14 来源:海坦泵业 点击次数:2887
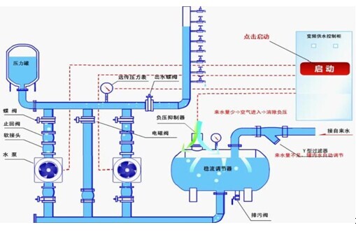
无负压给水设备设备安装及工作原理图:

无负压给水设备介绍
无负压给水设备根据工程设计用水特点,结合实际情况,考虑到设备的性能,我公司技术人员本着“工艺先进、配备齐全、功能完善、性能优良、安全可靠、技术先进”及节能、节资、卫生、环保、占地面积小等原则,结合我公司的产品技术和工程公司要求为您设计*好的无负压给水设备。
无负压给水设备先进技术介绍;
由于以往自来水水压*高达到七层楼,因此高层建筑供水需通过二次加压来现实供水需求,永嘉县海坦泵业泵业专业生产;设备安装及销售自来水二次增压供水设备。
无负压给水设备由气压罐、水泵及电控系统三部分组成,其突出产品的特色是,不需建造水塔,赞助小、占地少,布置灵活,建成投产快。采用水气自动调节、自动运转、节能与自来水自动并网,停电后仍可供水,调试后不需看管。广泛用于企事业单位、住宅区及农村的生产、生活、办公供水。适用于供水户在5000户以内,日供水量在3000m3以内场所,供水高度达100米以上。一般设在地面或地下室。有自来水的单位,使用无负压给水设备可以调节高峰用水量,增加水压,能在高峰用水时,满足大面积用水和高楼层用.
水。没自来水的单位、工厂或农村,只需将设备接通水源电源,即可得到稳定的水量水压,满足用水需要。该设备与其他老式供水设备相比节约占地3~16倍,比建水塔节约赞助15%~60%。设备体积小,组装、设备安装调试方便,运输及设备安装工期短,无负压给水设备保护功能全,运行安全可靠,操作方便设备主机采用进口变频调速器,自身具有欠压、过压、过流、过载、短路、过热、失速防止等保护主要功能,无故障运用达10万小时以上。设备配电控制部分,采用智能化控制原理,操作方便实用,设备工作状况一目了然,便于非专业人员很快熟练掌握。
无负压给水设备主要功能全,保险系数高,设备局部出现故障时,能启用应急主要功能继续供水。该设备可与市政供水网自动并网运行,并具有双变频主要功能,即能满足生活生产用水的正常压力和流量,有能在出现火情时自动转换为高压大流量供水,可一机多用。
无负压给水设备设备安装:
设备安装应选择通风良好、灰尘少、不潮湿的场地,环境湿度为-10℃-40℃。在室外应设防雨,防雷等设施。
选定场地后,要处理好地基、在用砼浇注或用砖石砌筑罐体支承座。待基座完全固化后,再吊装罐体并放稳,随后设备安装附件,接通电源。
无负压给水设备使用方法:
在试用前,应先关闭供水阀,检查各密封阀情况,不允许有泄露现象,开车后,应运行注意事项机泵转向。当压力表指针到上限时,机泵自动停止。打开供水阀,即可正常供水、如需定时供水,可把选择开关扳到手动位置。
无负压给水设备性能产品特点
A、直接和市政管网相接,不用建水池。
B、体积小,占地少,设备安装方便。
C、水源罐,泵组全为不锈钢,水无二次污染。
D、水压稳定,不会造成相邻用户管网压力波动。
E、全自动运行,可无人值守。
F、保护主要功能齐全,故障自动显示,报警。
G、充分利用原自来水压力,差多少补多少,高效节能。
无负压给水设备主要功能:
一、全自动完成多台水泵机组软启动,变频到工频运行以及停止的全部操作过程。
二、根据用水量的变化,变成多台泵组的启动和停止。
三、有压力设定值和实际压力值的LED显示主要功能。
四、有LED频率指示,变频异常指示,电机故障工况显示。
五、保护主要功能:具有欠压保护、过压保护、过载保护、短路保护、失速防止、烧损防止等主要功能。
无负压给水设备适用范围:
从自来水公司供水系统中取水的用户。例如:城市高层建筑、住宅小区的用水从地表下或水池取水的用户。例如:用深井泵或潜水泵直接从下取水的用户供热系统锅炉变频定压补水系统 。因其性能可靠、 结构简单、 运转方便、 投资低廉、 被广泛用于工矿企业、 城镇、 农村等中小区域供水系统,尤其适合于水源为自备水井、 地下水池及水库等场合,我厂生产该设备有十多年历史,现已有数百套设备在运行中,欢迎广大用户继续选用该产品,我们将竭诚为您服务。 是给水管网系统中的一种自动调节装置,既能确保供水系统中压力的需要,又有一定调节容积,它具有与水塔或高位水箱的相似功能,故又称为无塔供水压力罐。无负压给水设备利用空气的可压缩性,在用水泵直接供水的系.
统中,设置了一个与水泵供水管网相连接的气压罐。当用水量小于水泵出水量时,罐内水位上升,压缩其中的空气使压力上升,当压力达到压力控制器的上限值时,自动切断电源,水泵停止工作。此时气压罐中的空气继续将罐中水压入供水管网。随着罐内水位不断下降,压力下降达到压力控制器下限值时,自动重新接通电源开启水泵,给气压罐及管网供水,如此往复循环到对管网不间断地供水要求。 当水泵停止工作时,补气罐中水位下降,外界空气经吸气阀进入补气罐内,待水泵启动时压入气压罐内,达到自动补气的目的。
无负压给水设备变频控制原理:
用变频调速来实现恒压供水,与用调节阀门来实现恒压供水相比,节能效果十分显着(可根据具体情况计算出来)。
产品的特色是:
1、起动平衡,起动电流可限制在额定电流以内,从而避免了起动时对电网的冲击;
2、由于泵的平均转速降低了,从而可延长泵和阀门等的使用寿命;
3、可以消除起动和停机时的水锤效应;
一般地说,当由一台变频器控制一台电动机时,只需使变频器的配用电动机容量与实际电动机容量相符即可。当一台变频器同时控制两台电动机时,原则上变频器的配用电动机容量应等于两台电动机的容量之和。但如在高峰负载时的用水量比两台水泵全速供水量相差很多时,可考虑适当减小变频器的容量,但应运行注意事项留有足够的容量。
无负压给水设备简介:我生产企业的是在原有的ZBH变频恒压与ZBW变频无负压上升级开发而来的第五代产品,由智能变频控制柜、无负压装置、增压装置、引水装置和稳压罐等组成;无负压是由计算机技术、变频技术与电机泵组合的新型的机电一体化供水设备。以满足城市供水管网中,抽水时既不产生负压,又有一定的调蓄能力,高峰期间不断水停水的要求。采用微机控制,变频泵以一恒定的转数运行,利用自来水原有的压力,能确保用户所需要的压力恒定。具有节能、环保、噪音低、供水压力恒定等产品的特色。主要技术指标增压压力范围、流量和节能指标,均高于国内其他报道的产品,且结构设计具有新颖性,总体水平达到,国际先进水平,因此,在市场上具有极大的竞争优势。
无负压给水设备给水技术及水质:
“无负压给水技术”的研究和应用正好解决了这一技术难题,因为这一技术的核心就是如何解决水泵直接串接加压供水时的问题,以达到安全、可靠和有效地防止水泵运行时对其串接的供水管网产生的影响,实现“无负压”管网增压直接供水。
因此,在领域中“无负压”是指利用科学的技术和措施,消除水泵运行时对其直接串接的供水管网的影响,不使其供水管网产生负压,不影响附近用户的用水,不污染水质,从而保护了与供水管网直接串接的供水安全和水质卫生。
无负压给水设备的组成 主要由水泵机组、测压稳压罐、压力传感器、变频控制柜等组成,能始终维持压力表压力(即用户管网水压)等于用户设定值。可用于一般生活或生产供水。供水系统组成方式有:
1、设备与市政管网并网恒压供水,在供水压力可满足需要时,自动停运全部水泵。否则,恒压供水起动,增大压力满足用水要求。
2、附加小泵或气压罐,为完全消除小流量或零流量供水电耗,可增加辅助小泵或辅助气压罐,当供水压力低时,自动停运主泵,使小泵或气压罐运行。
无负压给水设备原理应用案例
压力0.15~2.0MP,高度10-200米,单套设备每小时供水量10~50000m3/h,可用于大、中、小型自来水的配套改造;可用于企事业单位、住宅区、农村的生产、生活、办公用水。
无负压给水设备的产品特点:
1.赞助省无需修建水池或水箱,也不需设置大型气压罐,节省了一大笔赞助,而且由于能充分利用自来水管网依次依次供水压力加压泵选型可以减少,设备赞助减少。
2.卫生无污染供水系统从自来水管网至用户水龙头为全封闭结构。污染物不会进入系统,水体不与空气直接接触,过滤部件采用食品级不绣钢制作,无二次污染机会,环保卫生。
无负压给水设备工作原理
由交流变频器、远传压力表、调节器组成调节控制机构,由断路器、接触器等为执行机构共同组成完整的恒压变量供水系统。二台水泵的工作状态:1号泵变频工作,频率上升至某设定值达到设定压力,这时变频装置工作在恒压状态。当用水量增大时,压力下降,水泵在某设定值频率上维持一段时间后,达不到设定压力,便自动转为1号泵工频运行,启动2号泵变频工作。当用水量减小时,1号泵停止,由2号泵变频工作,频率上升至某设定值,以维持设定压力,起到恒压变量作用。

压给水设备特点
1.无负压给水设备为微机全自动控制变频调速运行,停电设备自动停机,来电自动开机,完全做到全自动。
2.设备采用多级全不绣钢加压泵,泵壳,叶轮及主要配件均采用食品级不绣钢材质制造,流通光滑,高效节能,运转平稳,噪音极底,整机性能优异,是理想的绿色环保节能型给水设备。
3.无需修建水池或水箱,也不需设置大型气压罐,节省了一大笔投资,而且由于能充分利用自来水管网自身压力。
4.卫生无污染,供水系统从自来水管网至用户水龙头为全封闭结构。污染物不会进入系统,水体不与空气直接接触,过滤部件采用食品级不绣钢制作,无二次污染机会,环保卫生.
5.节能效果显著,设备直接与自来水管串接,在自来水厂一次供水管网压力的基础、上叠加所需的压力,差多少,补多少,能充分利用管网的压力,用水低峰期,设备甚至不需要运行,与传统给水设备比,节能达30%-90%
6.节约水资源,不用定期清洗消毒,不浪费水资源和人力资源。节约维护费用。
7.占地面积小,不需要建造蓄水池或水箱不需要配置大型气压罐,大大节约了系统占地面积,可以利用节约的土地提高地产利用率,符合节约土地的要求。
8.安装简便,只需连接进出水管,施工周期短,安装简单。
9.运行稳定,振动小,噪音低(噪音值低于50分贝)。
10.系统供水稳定,充分保证系统末端压力。
11.可附加自动巡检功能,降低物业管理费用。
12.采用PLC可编程控制全自动运行,操作维护方便。
13.一体化专业设计,结构紧凑,投资少,安装方便,外形美观。
14.利用管网压力的叠加以及自动变频运行方式,节能效果好。
无负压给水设备选型和价格
本表格提供的是一般常用规格的参数。如参考户数在1000-3000之间,流量大于105m3/h的大型无负压给水设备的性能参数,致电本公司将有详细的答复设备都是根据现场实际情况二定制的,不同参数、不同型号配置价格都相差甚大,请见谅不能提供具体的价格表*近成功案例。
以上无负压供水设备海坦专业生产,感谢您访问乐彩汇网站:http://www.054902.com/ProList/T154 如有任何水泵疑问我们一定会尽心尽力为您提供优质的服务
